Yoğun rekabetin yaşandığı restoran ve kafe sektöründe, müşteri sadakati oluşturmak ve satışları artırmak artık eskisinden daha zor. Büyük zincirler yüksek bütçeli kampanyalarla pazarı domine ederken, küçük ve orta ölçekli işletmelerin fark yaratabilmesi için daha akıllı stratejilere ihtiyacı var.
Bugünün tüketicisi sadece iyi yemek değil, aynı zamanda kişiselleştirilmiş deneyim bekliyor. Geleneksel yöntemler artık yeterli değil; geleceğin anahtarı veriye dayalı pazarlama.
İşte burada en değerli kaynağınız devreye giriyor: müşteri verileriniz.
Boostfeel, restoran ve kafe işletmelerine özel olarak geliştirilmiş yapay zekâ destekli bir pazarlama ve analitik platformudur. 30’dan fazla metriği tek bir analitik panoda toplar, müşteri davranışlarını anlamanızı sağlar ve satış artırma yöntemlerini veriyle destekler.
Bugünün tüketicisi sadece iyi yemek değil, aynı zamanda kişiselleştirilmiş deneyim bekliyor. Geleneksel yöntemler artık yeterli değil; geleceğin anahtarı veriye dayalı pazarlama.
İşte burada en değerli kaynağınız devreye giriyor: müşteri verileriniz.
Boostfeel, restoran ve kafe işletmelerine özel olarak geliştirilmiş yapay zekâ destekli bir pazarlama ve analitik platformudur. 30’dan fazla metriği tek bir analitik panoda toplar, müşteri davranışlarını anlamanızı sağlar ve satış artırma yöntemlerini veriyle destekler.
Neden Veriye Dayalı Pazarlama?
Türkiye’de restoran ve kafe müşterilerinin beklentileri hızla değişiyor. İnternetten rezervasyon yapan, menüyü önce sosyal medyada inceleyen ve kampanyaları mobil cüzdan üzerinden takip eden yeni nesil tüketici, işletmelerden dijitalleşmiş bir deneyim bekliyor.
Boostfeel, bu dönüşümü kolaylaştırarak işletmenizi geleceğe taşır.
- Restoran pazarlama stratejileri artık sezgilere değil, verilere dayanmalı.
- Müşteri verisi analizi, sadakati artırmak için kritik öneme sahip.
- Restoran sadakat programı olmayan işletmeler, rekabette geri kalıyor.
Boostfeel, bu dönüşümü kolaylaştırarak işletmenizi geleceğe taşır.
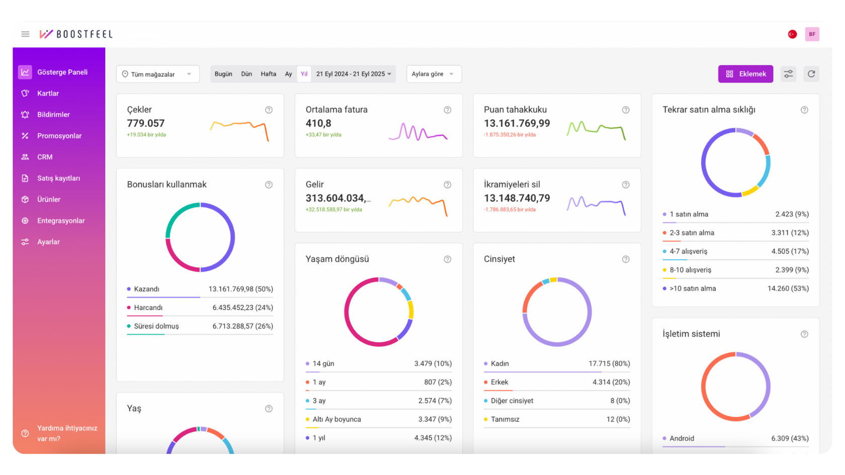
Boostfeel Analitik Panosu: Veriyi Güce Dönüştürün
Veri toplamak bir başlangıçtır, ancak gerçek güç bu verileri doğru yorumlamaktan gelir. Boostfeel’in analitik panosu, restoran satış artırma yöntemleri için ihtiyacınız olan her şeyi tek ekranda sunar.
30’dan fazla metrik sayesinde:
Böylece restoranınızın sağlığını tıpkı bir finans raporu gibi okuyabilir, pazarlama yatırımlarınızı daha bilinçli yönetebilirsiniz.
30’dan fazla metrik sayesinde:
- Tekrar ziyaret oranlarını ölçebilir,
- Ortalama işlem değerini analiz edebilir,
- En popüler ürünleri görebilir,
- Müşteri harcama alışkanlıklarını keşfedebilir,
- Son ziyaret tarihine göre müşteri kaybı riskini belirleyebilirsiniz.
Böylece restoranınızın sağlığını tıpkı bir finans raporu gibi okuyabilir, pazarlama yatırımlarınızı daha bilinçli yönetebilirsiniz.
Müşteri Davranışını Anlama
Müşterilerinizin neden tekrar geldiğini, hangi ürünleri sevdiğini ve ne zaman harcama yaptığını bilmek satışlarınızı doğrudan etkiler.
Örnek:
Boostfeel’in kişiselleştirilmiş pazarlama stratejileri, bu davranışları otomatik olarak yakalar ve size hazır içgörüler sunar.
Örnek:
- Sabahları sadece kahve alan müşteri → “kahvaltı menüsü” teklifi.
- Öğleden sonra tatlı siparişi veren müşteri → “2. kahve %50 indirimli” kampanyası.
- Yaz aylarında artan soğuk içecek talebi → stok ve menü yönetiminde avantaj.
Boostfeel’in kişiselleştirilmiş pazarlama stratejileri, bu davranışları otomatik olarak yakalar ve size hazır içgörüler sunar.
Müşteri Segmentasyonu: Doğru Mesaj, Doğru Kitle
Tüm müşterilerinize aynı mesajı göndermek, pazarlama bütçenizi boşa harcamaktır. Boostfeel’in otomatik segmentasyon özelliği sayesinde:
Bu stratejiler sayesinde kampanyalarınızın yatırım getirisi (ROI) katlanarak artar.
- Yeni müşteriler → Hoş geldin indirimi veya ikram.
- Sadık müşteriler → Özel ayrıcalıklar, teşekkür mesajı.
- Uzun süredir gelmeyenler → “Seni Özledik” kampanyası.
- VIP müşteriler → Çift puan, özel deneyimler.
Bu stratejiler sayesinde kampanyalarınızın yatırım getirisi (ROI) katlanarak artar.
Kampanya Yönetimi ve Pazarlama Otomasyonu
Boostfeel, restoran ve kafeler için pazarlama otomasyonu Türkiye alanında eksiksiz bir çözüm sunar.
📲 Otomatik senaryolar sayesinde:
Dijital müşteri kartı özelliği ile tüm bu kampanyalar Apple Wallet ve Google Wallet üzerinden uygulanır. Müşteriniz ek bir uygulama indirmek zorunda kalmaz.
📲 Otomatik senaryolar sayesinde:
- Doğum günü mesajlarını bir kez ayarlayın, Boostfeel otomatik göndersin.
- Hoş geldin bonuslarını kişiselleştirin.
- Geri kazanma kampanyaları ile kayıp müşterilerinizi geri çağırın.
Dijital müşteri kartı özelliği ile tüm bu kampanyalar Apple Wallet ve Google Wallet üzerinden uygulanır. Müşteriniz ek bir uygulama indirmek zorunda kalmaz.
Push Bildirimleri: Satışları Artıran Kişiselleştirilmiş Mesajlar
Boostfeel’in sunduğu push bildirimleri, pazarlama iletişimini daha güçlü hale getirir:
Sonuç: daha yüksek açılma oranı, daha fazla etkileşim, daha çok satış.
- Kişiselleştirilmiş teklifler → Her müşteriye özel indirim.
- Akıllı çeviri → Bildirimler otomatik olarak telefon diline çevrilir.
- Turistik bölgelerde avantaj → Yabancı müşterilerle doğrudan iletişim.
Sonuç: daha yüksek açılma oranı, daha fazla etkileşim, daha çok satış.
Maliyet ve Matematik: Sadakat Karlılığı Nasıl Artırır?
Bir örnek düşünelim:
Eğer %2 cashback sunduğunuzu varsayarsak:
Buna karşılık:
Sonuç:
👉 Görüldüğü gibi, doğru tasarlanmış bir restoran sadakat programı masraf değil, doğrudan bir yatırımdır.
- Ortalama kahve fiyatı: 100 TL
- Ortalama günlük müşteri: 100 kişi
- Aylık ciro: 300.000 TL
Eğer %2 cashback sunduğunuzu varsayarsak:
- Maliyet: 6.000 TL
- Ama istatistiklere göre bonusların %40’ı hiç kullanılmaz.
- Gerçek maliyet: ~3.600 TL
Buna karşılık:
- Sadakat artışıyla müşteri ziyaretleri %15 artar.
- Ortalama harcama %10 yükselir.
Sonuç:
- Ciro +45.000 TL
- Maliyet sadece 3.600 TL
- Net kazanç: +41.400 TL
👉 Görüldüğü gibi, doğru tasarlanmış bir restoran sadakat programı masraf değil, doğrudan bir yatırımdır.
Sonuç: Boostfeel ile Restoranınızı Geleceğe Taşıyın
Boostfeel, restoran ve kafe işletmeleri için dijital pazarlama alanında uçtan uca bir çözüm sunar.
Özetle:
Unutmayın: en büyük varlığınız sadık müşterilerinizdir. Boostfeel, bu varlığı korumanıza ve büyütmenize yardımcı olur.
👉 Bugün Boostfeel ile tanışın, veriye dayalı müşteri sadakati oluşturun ve satışlarınızı geleceğe taşıyın.
Özetle:
- 30’dan fazla metrik ile derin müşteri içgörüleri,
- Otomatik segmentasyon ile doğru kitleye doğru mesaj,
- Kişiselleştirilmiş kampanyalar ile artan müşteri etkileşimi,
- Net finansal kazanç sağlayan sadakat programları.
Unutmayın: en büyük varlığınız sadık müşterilerinizdir. Boostfeel, bu varlığı korumanıza ve büyütmenize yardımcı olur.
👉 Bugün Boostfeel ile tanışın, veriye dayalı müşteri sadakati oluşturun ve satışlarınızı geleceğe taşıyın.